Identifying Primary Contributors to Increasing Associated Gas Production in the Permian Basin.
The US Energy Information Agency (EIA) published an article in late 2023 exploring a trend of rising gas/oil ratio (GOR) across the three primary Permian Basin plays (Wolfcamp, Bone Spring, and Spraberry). They noted in the article that associated natural gas production from oil wells has been steadily rising since 2013 and that the average GOR has tripled in the last 3 years. This increased gas production coincides with the unfortunate timing of historically low gas prices, which has resulted in a significant uptick in natural gas flaring permits filed with the Texas Railroad Commission (RRC), and a more recent analysis predicts that increased associated gas could even be depressing drilling activity. Using TGS Well Data Analytics, we’ve validated this increase in associated natural gas production, and investigated further to identify the primary contributing factors driving this trend in the Permian Basin, using both the reported producing formation as well as the TGS Interpreted Landing Zones.
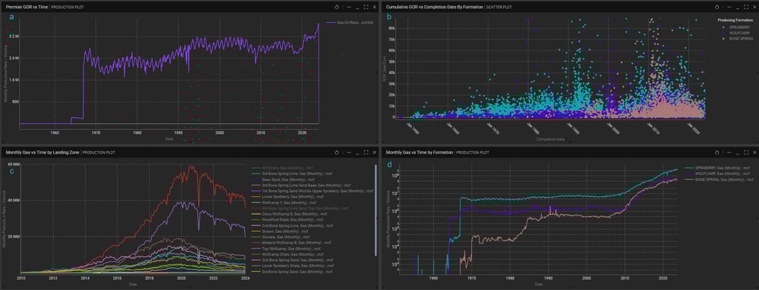
- Overall Permian GOR has been relatively stable at ~2,800 CF/BBL throughout most of the 2000’s before jumping sharply up to ~3,600 CF/BBL starting in 2020 (Figure 1a)
- The Spraberry Reported Producing Formation has continuously accounted for the highest volumes of associated gas produced (Figure 1d)
- The Bone Spring Reported Producing Formation has the highest GOR per well, followed closely by the Spraberry (Figure 2a)
- The Spraberry Reported Producing Formation has seen the largest increase in GOR since 2020 (Figure 2b)
- The Top Bone Spring/ClearFork TGS Interpreted Landing Zone produces the highest GOR per well, followed by Midland Wolfcamp B and Midland Wolfcamp C. Meanwhile, the 3rd Bone Spring Sand,
- Lower Spraberry, Lower Spraberry Shale, and Wolfcamp Shale consistently produce with the lowest GOR (Figure 2c).
- The First Bone Spring/ClearFork TGS Landing Zone shows the largest increase in GOR since 2020 (Figure 2d)
- Wells producing on the flanks of the basin (western Delaware Basin and Southeastern Midland Basin) tend to have higher cumulative GOR (Figure 3)
Using Well Data Analytics, we confirmed the recent increase in GOR and associated gas production across the major Permian Basin plays, but by exploring deeper and aggregating production by TGS Landing Zones, we determined that higher associated gas production is not uniform across all distinct landing zones. Operators looking to decrease associated gas production can target Lower Spraberry, Wolfcamp Shale, and other lower-GOR landing zones.

Figure 1: (a) Monthly GOR across all Permian Plays, (b) Cumulative well GOR by completion date, (c) Monthly Associated Gas Production by TGS Landing Zone, (d) Monthly Associated Gas by Reported Producing Formation

Figure 2: (a) GOR Type Curve by Reported Producing Formation, (b) Monthly GOR by Reported Producing Formation, (c) GOR Type Curve by TGS Landing Zone, (d) Monthly GOR by TGS Landing Zone

Figure 3: Permian wells producing from Wolfcamp, Bone Spring, or Spraberry, colored by cumulative GOR
For more information on Well Data Analytics or to schedule a demo, contact us at WDPSales@tgs.com.

